近日,一款名为“案件云”的AI驱动法律办公工具引发业内广泛关注。目前,全国已有超过2万名律师正在使用该平台,实现日常办公流程的智能化升级——以往动辄需要数小时手动整理的案件工作,如今在几十秒内即可自动完成。
从“加班日常”到“30秒建档”
周五晚上七点,王律师收到客户紧急委托。在过去,这类任务往往意味着需要返回律所加班3小时,手动整理案件信息、录入系统。如今,他仅需通过手机上传起诉状文件,案件云AI系统在30秒内自动解析内容,生成完整案件档案,并同步完成律所内部的利益冲突排查。曾经不得不牺牲的周末时间,如今得以完整保留。
这并非个例,而是“案件云”用户的工作常态。

解决律师真实痛点:工具碎片化与重复劳动
当前律师行业面临的挑战,并非缺少工具,而是工具过多、功能分散——案件系统在电脑端,日程在微信,审批流程又在钉钉。频繁切换系统、重复录入信息、手动校对内容等大量低附加值工作,占据了律师本应用于专业服务的宝贵时间。
案件云对此提出全新解决方案:通过一个高度整合的AI超级App,将律师日常所涉的全部工作流集中管理,真正实现“一个入口,全部搞定”。

AI赋能,核心功能全面提速
案件云以AI能力为核心,覆盖律师多个高频工作场景,实现效率的显著跃升:
案件建档:从过去手动录入约35分钟/案,易错漏,到如今上传文件后30秒自动生成档案;
文书起草:告别反复寻找模板、调整格式的1小时+耗时,AI自动生成符合最高人民法院规范的起诉状或答辩状;
合同审查:无需再深夜逐字审阅,AI智能审查全面扫描合同,精准标注风险条款并提供修改建议。

据上海一家20人规模的精品律所实际使用数据显示,应用“案件云”6个月后,其案件建档时间减少80%,行政人力成本降低40%。
不止于AI,细节设计赢得用户认可
除了核心AI能力,案件云在细节处的打磨同样赢得了律师群体的“用脚投票”。
智能日程管理:系统将案件开庭日期、客户会议及法院截止日期自动关联,并通过微信、App、短信三重通道提醒,确保律师不会错过任何关键节点。

无缝财务审批:立案审查、合同用印、报销付款全流程线上化,合伙人移动端一键审批,过程全程留痕,极大简化了月底对账工作。

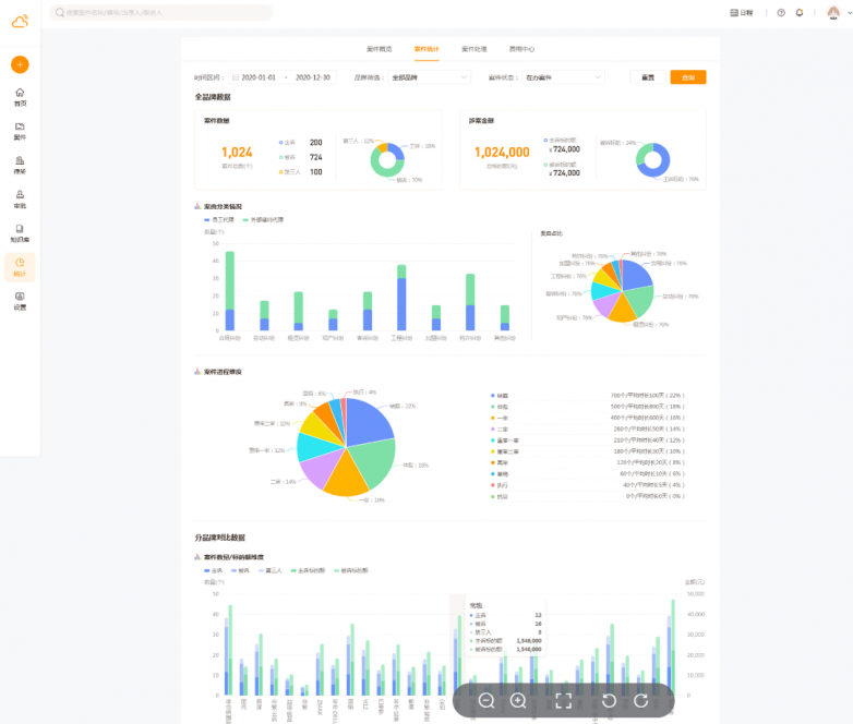
透明数据看板:律所管理者可实时掌握全所收案数量、标的总额、律师工作饱和度等关键数据,为团队资源配置提供清晰依据。

产品矩阵完善,服务律所与企业法务
目前,“案件云”产品线已形成清晰矩阵:面向律所的“案件云”专注于业务流程与团队协作;而服务于企业法务部门的“法务云”则侧重公司治理与合规风控。凭借扎实的口碑,该平台已成功进入全国400多家律所及100余家企业法务团队。
初心:让法律科技回归工具本质
“案件云”的诞生,源于一个朴素的初衷:法律科技不应是奢侈品。其目标是让每一位律师都能准时下班,拥有更多时间承接有价值案件,同时从重复性劳动中解放出来,回归法律专业的核心价值。通过技术切实赋能法律人,案件云正在这一道路上稳步前行。